Flexera One
Optimize your IT with full visibility, cost control & compliance
Transcend traditional ITAM and FinOps silos with Flexera One, a SaaS suite that gives you the power to manage spend and risk for complex hybrid IT environments. Flexera One delivers visibility and control of hardware, software, SaaS and cloud in one solution, leveraging next-generation data and analytics from the Technology Intelligence Platform. This enables you to optimize costs, ensure compliance, improve security, meet sustainability goals, strengthen your position in vendor negotiations and fuel AI-powered transformation.
Powerful solutions that deliver actionable insights
IT Visibility
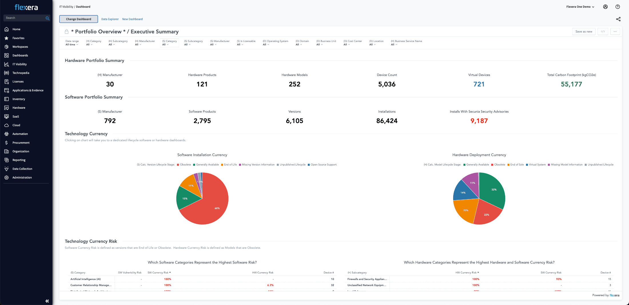
IT Visibility
Actionable insights into the hybrid IT estate
Gain intelligence across your hybrid IT estate, mapped to your integral business services. Flexera One IT Visibility with Technology Intelligence Platform delivers comprehensive inventory enriched with data from Technopedia®, the world's most broad and deep technology reference library, with proprietary data on more than 5 million technology products across more than 100,000 vendors. Leverage this “system of insight” to ensure compliance and reduce technical debt with end of life (EOL), end of support (EOS) and vulnerability data. Uncover redundancies and rationalization opportunities for cost savings.

Hybrid ITAM and FinOps
Hybrid ITAM and FinOps
Eliminate ITAM and FinOps blind spots
ITAM and FinOps historically use siloed products, which can leave you in a position of managing visibility gap resulting in wasted money, hidden risks and blind spots in vendor negotiations. Bridge the visibility gap with Flexera One, a single platform for ITAM, SaaS and FinOps. Flexera One enables you to optimize software licenses across on-premises, SaaS and the cloud, delivers visibility into cloud marketplace purchases and empowers you with the hybrid insights you need to negotiate vendor renewals.

IT Asset Management
IT Asset Management
Conquer complexity in your technology portfolio
Manage the asset lifecycle, maximize your utilization of software licenses, defend against vendor audits and strengthen your position in vendor negotiations. Flexera One IT Asset Management is designed to optimize even the most complex hybrid licensing models, providing the intelligence and recommendations you need to control growing spend and meet compliance requirements. It’s IBM-certified and Oracle-verified, providing accurate data about software usage that your largest vendors will accept.

Cloud Cost Optimization
Cloud Cost Optimization
Optimize public and private cloud spend
With Flexera One, you get a comprehensive set of cloud cost optimization capabilities designed to implement FinOps processes across your entire cloud environment. Flexera's Cloud Cost Optimization works with all cloud service providers, including Microsoft Azure, Google Cloud, Amazon Web Services (AWS) and less common or regional providers.

SaaS Management
SaaS Management
Discover, monitor, manage and optimize SaaS
Flexera One SaaS Management provides comprehensive command of growing SaaS usage and spend. From your largest vendors to shadow IT, our solutions enable SaaS adoption agility while governing costs and usage. Now you have control over all SaaS subscriptions including Salesforce, Microsoft and ServiceNow—empowering you to consolidate contracts, optimize usage and secure your data effectively.

40%
average savings with
cloud cost optimization
Maximize ROI
Deliver results as spend shifts
Your universe consists of thousands of software licenses, dozens of SaaS providers, and a constellation of cloud and physical infrastructure. And in today’s evolving landscape of hybrid ITAM and FinOps, it’s all connected. Get the most from your sprawling technology by maximizing the value of every IT dollar, regardless of where it’s invested.
Illuminate Insights
Align technology value with business value
IT speaks a different language than your business consumers. Combine existing discovery data with Flexera’s complete, accurate and extensible discovery capabilities across cloud, SaaS, containers, desktop, data center and vendor‐specific APIs/requirements. Flexera One analyzes the usage of hybrid infrastructure and spend by business services, business units, cost centers and users. Now you can present IT investment insights to your business partners to help them drive better, faster outcomes.
Getting reliable information for the business used to be a problem. So when the business asked what is the critical infrastructure for their business line, we basically had no idea because it was everywhere.
How it works
Maximize business value from hybrid IT investments
- Drive strategic technology decisions and rationalization across IT, procurement, and finance with deep insights into usage, costs, and risk of your hardware, software, SaaS and cloud assets
- Increase ROI from your ITAM and FinOps practices with intelligent optimization of cloud costs and software licenses
- Bridge the gap between ITAM and FinOps with insights and optimization opportunities for SaaS and software running in the cloud
- Strengthen your position in vendor negotiations with the intelligent analytics you need to optimize renewals and prove compliance for vendor audits
- Reduce the costs of regulatory compliance with analytics that demonstrate compliance and pinpoint areas of risk
- Improve security and reduce technical debt by identifying and upgrading vulnerable and obsolete IT assets
- Meet your sustainability goals with visibility into your carbon footprint and compliance reporting across your hybrid IT estate
- Gain a source of truth for your enterprise systems, breaking down silos, improving IT workflows and fueling business transformation with a continuous pipeline of clean and contextualized asset data

Flexera integrates with your top technology vendors
Frequently asked questions
Technology value optimization (TVO) involves increasing the return and reducing the cost of information technology (IT) costs. This requires fueling better-informed, data-driven decisions and proactive management of spend and risk to maximize value from technology investments. See more in our glossary, here.
IT visibility is the ability to have a comprehensive, real-time insight into an organization's entire IT estate. This encompasses everything from traditional on-premises hardware and software to cloud-based services, applications and the vast array of interconnected devices known as the Internet of Things (IoT). This clarity ensures that businesses can proactively manage, optimize and secure their IT resources, fostering informed decision making, risk mitigation and strategic alignment with business goals.
ITAM and CMDB are important services for managing IT assets in an organization. They offer critical details about your company’s IT assets. Each service serves a specific purpose and offers unique value to an enterprise. See more details here.
IT Asset Management (ITAM) is responsible for tracking and managing IT assets, and IT Operations (ITOM) deals with the processes required for maintaining and delivering IT services. Understanding the roles and interactions of these two structures is a key strategic advantage in a technology-driven market.
IT informieren, IT transformieren
Brancheneinblicke, die Ihnen helfen, auf dem Laufenden zu bleiben
Schedule a demo
We can help you achieve immediate ROI. Get started today and schedule a Flexera One solution demo.